One of the most critical services across any demanding, high performing, high impact infrastructure is the ability to track system functions, monitor availability and benchmark performance.
As part of our Managed IT Services, or as a stand alone service, we deploy industry leading monitoring tools, capable of being customised to work within almost any system, device or application within your environment.
We can also configure our system with a range of access methods & reports, enabling your business managers or internal IT team with real time performance data from any location.
All monitored systems and devices are overseen by ItVisions engineers who are able to respond to faults early to reduce or mitigate any potential business impact.
Fleet Management
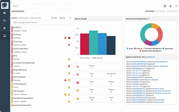
Powerful monitoring and management tools are also deployed across the fleet of end user workstations allowing our engineers to instantly access, monitor and rectify issues, sometimes without any disruption to staff.
The fleet can easily be monitored for security and patch management, software compliance and overall health. We also work with our customers to proactively manage the fleet life cycle, easily preparing reports and providing visibility over IT expenditure.




